聯系人:劉小姐
電 話:18581853739
座 機:028-66579066
網 址:www.xiantaobbs.cn
地 址:四川省成都市高新區創業路1號劍恒發展中心5樓510室
無負壓供水設備十大技術標準
無負壓供水設備技術標準具體內容是什么,下面博海供水為大家解答。
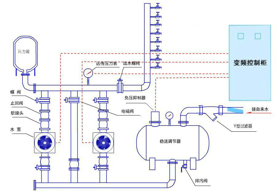
1、緩沖系統中的穩流罐耐壓不低于水泵的最高揚程,按壓力容器的標準制造,防止市政管網的超壓和水泵止回閥損壞引起穩流罐的破裂損壞。
2、穩流補償器與市政管網的連接不應采用并聯式,否則容易造成穩流罐集氣,為了避免水泵抽取汽水混合物而汽蝕或損壞機械密封、出口壓力傳感器傳遞信號失真,穩流補償器應采用上進水、下出水方式,且進水口和出水口位于罐體中央部位。穩流補償器須設有清洗排污出口。
3、PLC應采用專門的恒壓供水控制器,程序固化,參數可以輕松設定但又不能任意修改。
4、供貨商應該提供易于更換配件的產品,即設備的易損件應該具有盡可能高的互換性和通用性,在當地市場可以方便的購買,以便降低設備的后期運營和維修成本。如電機,應該采用國家標準中最為常用的Y系列電機,不提倡所謂的軸冷電機、水冷電機。

無負壓供水設備原理圖
5、設備的負壓控制方式即氣壓平衡方式應采用電磁比例和液位傳感綜合控制技術,要保證氣源的可靠性、進出氣的可控性、防止電氣元件的頻繁開關而燒毀。
6、考慮到水泵進口即市政管網的壓力波動,水泵應選用過載能力高的多級離心泵,在滿足流量和揚程的情況下,應選用效率高、節能、環保的水泵。供貨商應考慮備用泵問題,設備配置的水泵須能互相備份,備用泵的功率應與最大一臺工作泵相同。
7、雙重的液位保護:市政管網停水時,設備應具有無水保護,市政管網供水時,應能自動重啟。設備應具有單獨的穩流罐液位連續顯示系統,以便直觀地觀察穩流罐的液位,知道市政管網是否處于“缺流”狀態;負壓狀態。
8、設備應具有外置的小流量保壓裝置。減少水泵的啟動次數。考慮到更換和可靠性,不允許與穩流罐做成一體的所謂穩流腔保壓。
9、設備出口管路能保持恒壓。設備自動運行,自動加減泵,無須專人值班。變頻器依次控制每臺泵,各泵循環變頻運行,軟起動,軟停止,有效防止水錘現象,管路水流平穩,壓力穩定。系統工作參數可人工現場設定。各泵互為備用,主泵故障時備泵自投。各泵具有定時交換功能,輪換運轉,均衡使用時間,避免有的泵長期不用而銹死,有的泵始終運轉而頻繁更換其易損件。不用水時,設備具有休眠功能。系統具有過流,過載,過壓,缺相,接地等保護功能。
10、設備應具有真彩觸摸屏界面,觸摸屏具有設備運行的組態顯示:市政管網的動態壓力、出水口的動態壓力、管網超壓報警、故障記錄、每臺泵的運行時間記錄、設備運行動態演示等等。設備參數的設定能完全在觸摸屏上完成。
以上就是博海供水為大家提供的可參考資料,希望有幫助到大家。


微信在線咨詢


